20.02.2026

Год назад компания «Simpl» интегрировала в SEDMAX свой расчётный модуль в виде режимно-экономической модели для задач оптимизации режимов собственной генерации нефтедобывающего предприятия. Результаты этого внедрения мы демонстрировали на вебинаре, запись которого можно посмотреть по этой ссылке.

Автоматизированная система «Simpl.Интеллектуальная генерация» (так называется новый продукт) прошла проверку и внесена в реестр отечественного ПО.

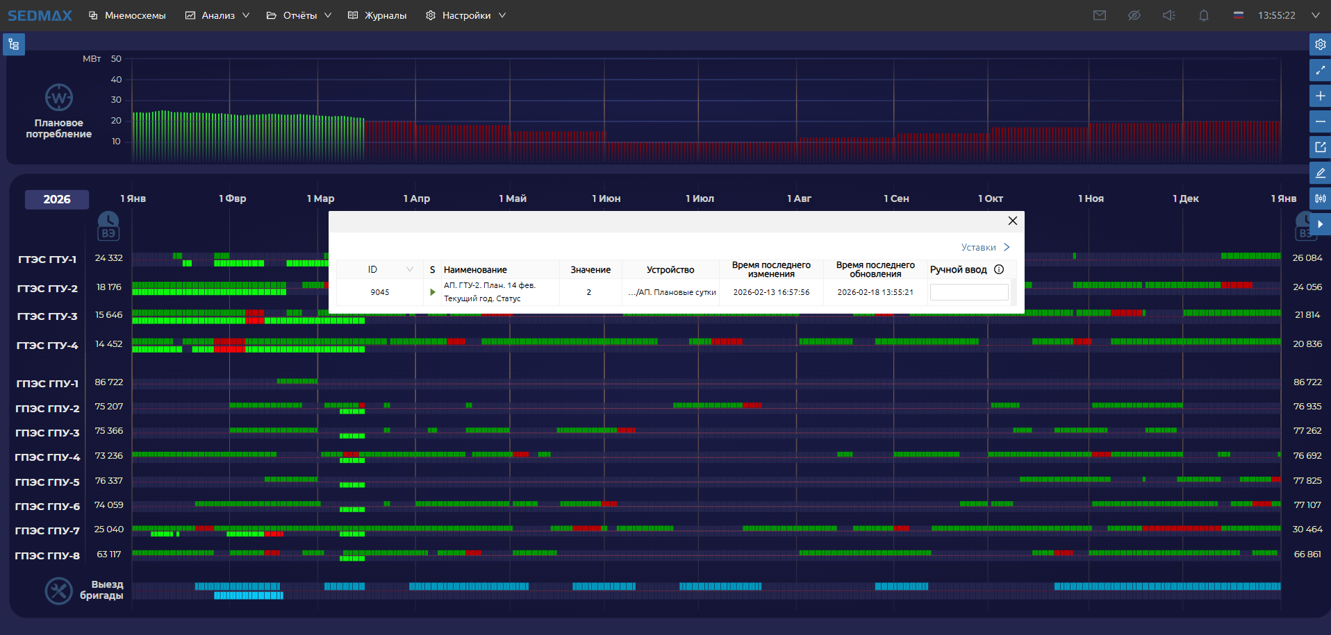
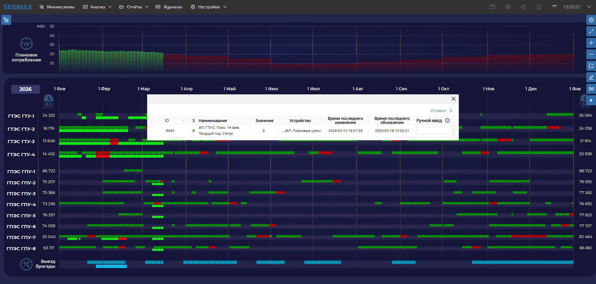
Недавно «Simpl» по просьбе своего заказчика реализовал новую функциональность: адаптивное планирование электропотребления, генерации и ремонтов агрегатов.  Данные отображаются на мнемосхеме SEDMAX в виде диаграммы Ганта с ежедневными показателями «план-факт» для каждого ГТУ/ГПУ.

Один экран мнемосхемы содержит «мозаику» из более, чем 10 000 элементов. Несмотря на то, что он был разработан базовыми средствами визуализации SEDMAX (без разработки новых элементов отображения данных), диаграмма исправна работает и готова к промышленному использованию. Получилось отличное нагрузочное тестирование.

Алексей Игнатьев, руководитель направления проектов энергетики «Simpl»:

— Любой специалист, кто создает мнемосхемы знает, что 10 тыс. динамических элементов на одном экране – это колоссальное количество! Не скрою, у меня были сомнения, сможет ли обеспечить движок Платформы такой громадный массив связи с БД и динамического отображения. Сначала мы расположили 5000 элементов на экран, а потом умножили на 2. Сейчас мы имеем экран платформы SEDMAX с 10 тысячами элементами отображения информации и, как говорят космонавты, полет нормальный!

Обеспечение надёжности и быстродействия SEDMAX – ключевое направление работы нашей команды. А подобная работа интегратора в экстремальном режиме разработки в очередной раз доказывает, что базовые технические решения в SEDMAX выбраны верно.

Фото

Нагрузочное тестирование мнемосхем. Диаграмма Ганта в SEDMAX фото