23.03.2026

Компании SEDMAX и ИТ-интегратор Simpl объявили о начале технологического партнёрства, направленного на разработку современных цифровых инструментов для предприятий энергетики.

Совместное решение «Simpl. Интеллектуальная генерация» объединяет в единой цифровой модели технические параметры энергооборудования и экономические условия его эксплуатации.

Платформа SEDMAX обеспечивает сбор и обработку телеметрии, хранение данных и визуализацию технологических процессов, а алгоритмы Simpl выступают аналитическим ядром системы — реализуют экономические модели, выполняют сложные вычисления и формируют рекомендации по оптимальным режимам работы оборудования. Это позволяет предприятиям находить баланс между надёжностью энергоснабжения и стоимостью выработки энергии.

Внедряемые на базе SEDMAX системы чаще всего решают задачи диспетчеризации. Интеграция с режимно-экономической моделью Simpl позволяет существенно расширить их функциональность расчётом наиболее эффективных режимов генерации с учётом тарифных ограничений, производственных задач и доступных ресурсов.

Предприятия получают инструмент, который объединяет технологические данные и аналитику по экономике в единой цифровой среде и помогает принимать более точные операционные решения.

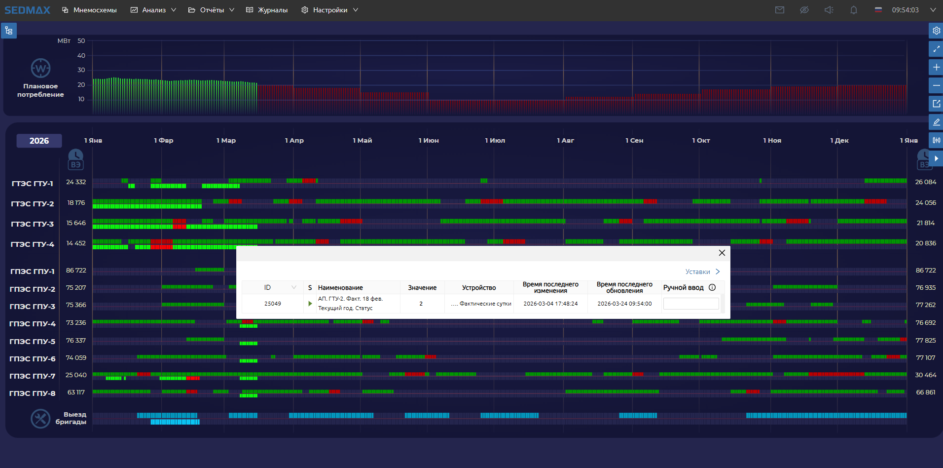
Процесс управления режимами генерации выглядит как системная работа по отслеживанию и анализу параметров работы генерирующего оборудования. Его цель — обеспечить эффективную, безопасную и экономически оптимальную эксплуатацию генерирующего оборудования.

Функции системы:

Расчёт текущего режима генерации

Система анализирует текущие параметры работы: активную мощность, расход топлива, температуру окружающей среды, данные о плановых ремонтах и оперативных ограничениях.

Расчёт наиболее эффективного режима генерации

Режимно-экономическая модель учитывает ключевые факторы, влияющие на стоимость выработки энергии: расходы на топливо, обслуживание генерирующего оборудования (в пересчёте на стоимость моточаса), а также стоимость закупки электроэнергии из внешней сети.

В модели также предусмотрен динамический резерв мощности, обеспечивающий устойчивость системы при аварийном отключении любой генераторной установки.

Формирование рекомендаций по изменению режима

На основе расчётов система формирует оперативные рекомендации по изменению состава оборудования и распределению мощности между агрегатами. Рекомендации отображаются с учётом приоритета безопасности режима.

Контроль выполнения рекомендаций

Система непрерывно отслеживает выполнение рекомендаций и отображает показатели эффективности действий оперативного персонала в виде индикаторов и сводных метрик.

Мониторинг режимов генерации

Интерфейс системы предоставляет сводную информацию о работе энергооборудования, экономических параметрах и качестве выполнения рекомендаций, а также детальные данные по каждому генерирующему агрегату и ключевым технологическим параметрам.

В результате «Simpl. Интеллектуальная генерация» в режиме реального времени формирует рекомендации по переводу генерирующих агрегатов в наиболее надёжный и экономически эффективный режим работы.

При расчёте учитываются:

  • текущая потребность в электроэнергии

  • состояние каждого агрегата (допустимая мощность и другие параметры)

  • планы ремонтов и отклонений

  • стоимость энергоресурсов

  • стоимость моточаса оборудования

  • температурные и технологические ограничения

Система позволяет предприятиям принимать решения на основе комплексного анализа технологических и экономических факторов и повышать эффективность эксплуатации генерирующего оборудования.


Фото

Simpl и SEDMAX представили совместное решение «Интеллектуальная генерация» фото 0
Simpl и SEDMAX представили совместное решение «Интеллектуальная генерация» фото 1
Simpl и SEDMAX представили совместное решение «Интеллектуальная генерация» фото 2
Simpl и SEDMAX представили совместное решение «Интеллектуальная генерация» фото 3
Simpl и SEDMAX представили совместное решение «Интеллектуальная генерация» фото 4