АО «Теласи» — одна из крупнейших в Грузии сетевых компаний, осуществляющая распределение и сбыт электроэнергии.

Основные виды деятельности: покупка и продажа электроэнергии, обслуживание и эксплуатация электрических сетей, услуги по техническому обслуживанию абонентов, администрирование единой интегрированной и координированной системы электроснабжения, водоснабжения и очистки в Тбилиси.

АО «Теласи» обслуживает обеспечивает энергией столицу Грузии. Ежегодное потребление электроэнергии в Тбилиси составляет около 2 млрд. кВт/ч. В настоящее время Теласи проводит работы по техническому перевооружению и модернизации электросети и сопутствующих систем.

В рамках данной задачи была поставлена цель реализации пилотного проекта по организации автоматизированной системы учета электроэнергии в двухподъездном многоквартирном доме по ул. Диди Дигоми с последующим представлением информации как управляющей компании, так и жителям данного многоквартирного дома.

Изначальные условия построения данной системы:

  • необходимость заведения в систему не только приборов индивидуального учета, но и технического учета по подъездам (лифты, освещение и т. д.);
  • исключение поставки серверного оборудования и программного обеспечения;
  • простой доступ к информации пользователей через Интернет;
  • минимально допустимые затраты на реализацию системы;
  • краткие сроки реализации проекта.

Для организации учета интегратором были выбраны многоканальный измерительные приборы SATEC BFM136, позволяющие организовать 36 однофазных, либо 12 трехфазных измерений на базе единого прибора, предоставляющим доступ к информации по единому интерфейсу.

Данное решение позволило сократить сроки этапа монтажа, так как вместо использования 72 однофазных приборов, необходимо было смонтировать всего 2 прибора BFM с выносными размыкаемыми трансформаторами тока и сразу перейти к этапу наладки.

На этапе наладки данные приборы были заведены в облачный сервис SEDMAX, это решение позволило развернуть систему в кратчайшие сроки и без использования сервера для сбора и обработки данных со стороны заказчика. Настройки системы были выполнены удаленно из офиса сотрудниками SEDMAX.

Результаты внедрения

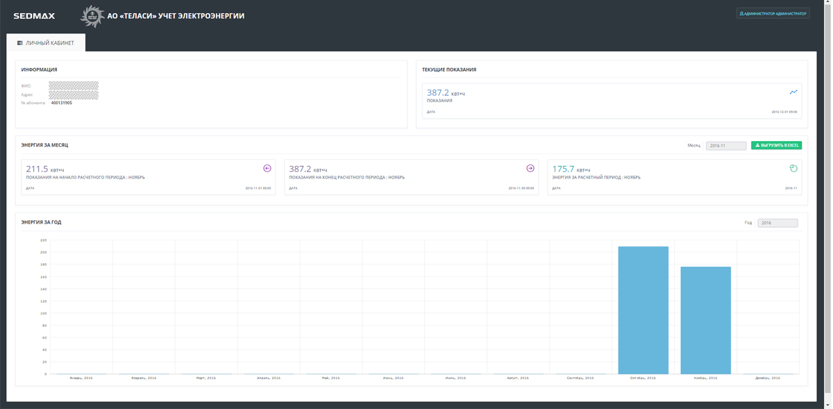
SEDMAX предоставляет информацию по ежемесячной потребленной электроэнергии по каждому присоединению системы как для управляющей компании, так и для жильцов дома, при этом у последних нет необходимости в передаче показаний счетчиков — вся информация уже находится у поставщика, а жители могут в любой момент проверить правильность переданных данных. Для каждого есть свой логин и пароль для входа в личный кабинет, доступ к которому жильцы получают через любое стационарное, либо мобильное устройство, подключенное к сети Интернет.

Проект не требует от заказчика больших затрат на сопровождение системы: заказчику не требуется иметь в своем штате сотрудников для сопровождения серверного оборудования и программного обеспечения. Расчеты за использование облачного сервиса выполняются на основе фиксированных ежемесячных платежей, сформированных на основании количества подключенных точек учета, в то же время никак не ограничивая количество подключенных пользователей. Существующая архитектура программного обеспечения позволяет легко добавлять новых абонентов, не затрагивая уже настроенную систему.

Скриншоты системы

didi-slide-1.jpg
didi-slide-2.jpg
didi-slide-3.jpg